Wallbox - Energiemanager - Loxone - und Ich...Hass

Einklappen
X
 
  • Zeit
  • Anzeigen
Alles löschen
neue Beiträge
  • Simon2206
    Extension Master
    • 25.10.2022
    • 134

    #1

    Wallbox - Energiemanager - Loxone - und Ich...Hass

    ich glaube wir werden keine Freunde mehr ...

    PV - Anlage - Batterie - Wärmepumpe und viele Verbraucher sind zusammen mit der Wallbox am Energiemanager angebunden.
    Die Wallbox ebenso - und seit einigen Tagen ein Modbus Stromzähler innerhalb der Wallbox installiert.

    Nun geht es an das Projekt Überschussladen und ich bekomme es nicht ans laufen - das System macht gefühlt was es will.

    Unser Tesla lädt nur sporadisch mit Überschuss - permanent bricht das Laden ab - die Phasenumschaltung wird durchgeführt, es kommen keine Zählerwerte zurück an Loxone - nach einem Ausschalten der Wallbox Sicherung im Schaltschrank und erneuten Einschalten funktioniert es sporadisch für ein paar Minuten ehe wieder keinerlei Werte vom Modbus Zähler an die Bausteine
    kommen.

    Der Energieflussmontitor addiert den Verbrauch der Wallbox zu dem des Hauses hinzu und das ganze Konstrukt passt nicht mehr...

    ich bin dieser Anleitung gefolgt:

    Was tun, wenn die Photovoltaik-Anlage zu viel Strom produziert der nicht verwendet werden kann? Lösung: PV Überschuss smart steuern mit Loxone


    Habe mir via Facebook Loxone Gruppe Tips und Tricks geholt und versuche alles irgendwie selber... ohne Erfolg.

    ICH HOFFE jemand kann mir hier helfen und oder am besten seine funtkionierende Config Posten...

    Aktuell vervbrauchen wir im Haus "nur" 400-500 Watt, die Batterie ist voll geladen ... das Auto nicht... Die Sonne schien bis vor 5 Minuten und alles könnte so schön sein, wenn es denn klappen würde...

    einige Screenshots anbei... vielleicht ist auch einfach der Modbus Zähler kaputt und die fehlende Werte führen zu den Anzeige Problemen - aber Dead on Arrival wäre schon ein Zufall...

    Danke euch!

    Angehängte Dateien
  • dkieslinger
    Smart Home'r
    • 29.01.2021
    • 94

    #2
    Was genau ist denn dein Problem? In deinem Beispiel sind 215 Watt Überschuss vorhanden. Die Wallbox fängt aber erst ab 1380 Watt mit dem Laden an. Somit ist erstmal alles schlüssig.

    Willst du ständiges ein- und ausschalten des Ladevorgangs unterbinden, kannst du die Mindestzeit einstellen. Auch gibt es verschiedene Ansätze hier im Forum das wechseln zwischen einer und mehreren Phasen zu minimieren.

    Kommentar

    • Mex
      Smart Home'r
      • 11.10.2018
      • 52

      #3
      Hallo

      Das Problem mit dem addieren habe ich auch.
      Sodass nach jedem mal neu berechnen der Ladewert verdoppelt wird bis ich bei 11kw angelangt bin. Auch wenn meine PV nur 8kw produzieren kann.
      Hast du evtl eine Lösung für das Problem gefunden?
      Die Werte die in den Energiemanager gehen sehen eigentlich ganz gut aus.
      Nur der Ausgang wird jedes mal verdoppelt.

      Kommentar

      • Grestorn
        LoxBus Spammer
        • 11.07.2022
        • 463

        #4
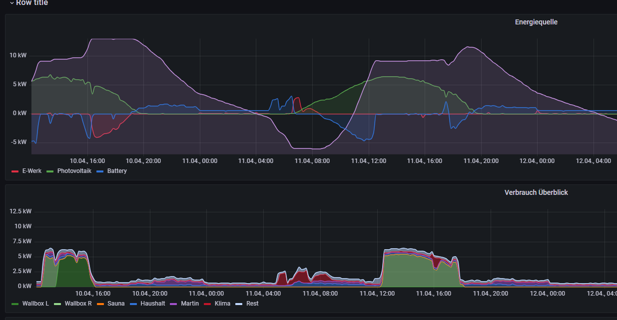
        Irgendwie habe ich dieses Problem mit dem Addieren nicht. Hatte es noch nie. Ich hab mich bisher zurückgehalten auf die verschiedenen Postings diesbzgl. zu antworten, denn vielleicht verstehe ich an dem Problem ja ein Detail nicht, aber bei mir steuert der Energiemanager meine beiden Wallboxen auf jeden Fall perfekt im Überschuss-Modus. Er hält die Batterie nahezu exakt auf die eingestellten 80% SoC und packt den Überschuss in die Autos.

        Wie man hier gut erkennen kann:

        Klicke auf die Grafik für eine vergrößerte Ansicht  Name: image.png Ansichten: 0 Größe: 97,7 KB ID: 460040

        Die lila Kurve oben zeigt den SoC der Batterie.

        Besser kann ich es mir gar nicht wünschen...
        Zuletzt geändert von Grestorn; 21.04.2025, 14:45.

        Kommentar

        • Mex
          Smart Home'r
          • 11.10.2018
          • 52

          #5
          Ich habe SOC auf 100 gestellt sodass er erst zu laden beginnt wenn der Speicher voll ist.
          Evtl. ist auch das das Problem.
          Ich werde das einmal ändern. Vielleicht kommt er damit nicht ganz klar.

          edit: Also das war nicht das Problem. Gerade getestet. Wieder das gleiche. Alle 60 Sekunden verdoppelt er den Wert den er laden soll.

          Wenn ich wie in meinem Fall nur eine Wallbox für den Überschuss verwende sollte er ja wenn ich das richtig verstehe mit dem Wert der an GPWR ankommt (im Minus Bereich) das Laden regeln oder? Wenn hier also zB. -3,6kw steht sollte er diese 3,6kw zB am Lademodus 1 in der Wallbox einstellen. Sofern der SOC stimmt natürlich. Denn genau dieser Wert der hier anliegt wird alle 60 Sekunden oben drauf gelegt. Er beginnt also mit 3,6kw. Nach 60 Sekunden wird neu berechnet und er nutzt 7,2kw und nach weiteren 60 Sekunden sind es schon 10,8...
          Zuletzt geändert von Mex; 21.04.2025, 15:10.

          Kommentar

          • Grestorn
            LoxBus Spammer
            • 11.07.2022
            • 463

            #6
            Gibst Du denn den tatsächlichen Verbrauch Deiner Wallbox an den Energiemanager zurück? Ohne das kann es nicht richtig funktionieren!

            Klicke auf die Grafik für eine vergrößerte Ansicht  Name: image.png Ansichten: 0 Größe: 143,8 KB ID: 460044

            Lass Dich bitte nicht von den zwei Ausgängen (L1 und L2 für die eine Wallbox und L3 und L4 für die andere) verwirren. Das hab ich gemacht, damit er nicht so oft zwischen 1- und 3-phasig umschaltet. Ist aber am Ende absolut nicht notwendig.

            Wichtig ist nur, dass die tatsächliche Leistung bei den L1...L4 Eingängen des Energiemanagers anliegt.

            Kommentar

            • SPS-Guru
              Extension Master
              • 27.12.2022
              • 127

              #7
              Grestorn
              Das ist ziemlich interessant dass die Sache mit dem Aufsummieren bei dir nicht vorkommt.
              Vielleicht findest du mal Zeit um das Beispiel unten Nachzubauen.
              Wenn das Aufsummieren bei dir dann immer noch nicht vorkommt dann scheint es so wie
              wenn nicht alle den selben Release des Bausteins haben. Ich verwende aktuell Config 15.3.12.13

              Erster Zyklus Start EM gibt 2 kW frei
              Klicke auf die Grafik für eine vergrößerte Ansicht

Name: Energiemanager ohne Rückmeldung.png
Ansichten: 473
Größe: 26,0 KB
ID: 460079
              Zweiter Zyklus WB meldet 1kW Bezug, P_Bat neu -1kW, EM gibt bereits 3kW frei
              Klicke auf die Grafik für eine vergrößerte Ansicht

Name: Energiemanager mit Rückmeldung 1.png
Ansichten: 438
Größe: 26,0 KB
ID: 460080
              Dritter Zyklus WB meldet immer noch 1kW Bezug, P_Bat immer noch -1kW, EM gibt bereits 4kW frei
              Klicke auf die Grafik für eine vergrößerte Ansicht

Name: Energiemanager mit Rückmeldung 2.png
Ansichten: 441
Größe: 26,1 KB
ID: 460081
              Das geht dann immer so weiter bis 11kW am Ausgang erreicht sind.

              Wäre super wenn du das mal Nachbauen könntest und uns darüber berichtest.​​

              Kommentar

              • Grestorn
                LoxBus Spammer
                • 11.07.2022
                • 463

                #8
                Der Eingang an L1 vom Energiemanager ist bei Dir óffenbar digital, also 1 sobald die Wallbox lädt, richtig?

                Wenn ja, dann ist das schon mal ein offensichtlicher Unterschied. Bei mir liegt dort die tatsächliche Ladeleistung an, wie sie vom Powermeter der Wallbox geliefert wird. Ich hab mir extra für die beiden Wallboxen einen ModBus PowerMeter einbauen lassen.

                Theoretisch müsste es lt. Doku auch mit digitaler Steuerung funktionieren. So wie ich das lese, kann man dann aber auch den Ausgang L1 nur digital lesen, also wenn dort etwas ungleich 0 anliegt, muss der Verbraucher eingeschaltet werden.

                Nur wenn man den tatsächlichen Verbrauch kennt, kann der EM dynamisch regeln, sonst wird er wohl immer nur die maximal Last, die man konfiguriert hat, annehmen.

                Zumindest ist das meine Interpretation.

                Ich verwende die neueste offizielle Version der Firmware und vom Config.

                Kommentar

                • SPS-Guru
                  Extension Master
                  • 27.12.2022
                  • 127

                  #9
                  Wenn deine Frage an mich gerichtet war 😊
                  Nein mein L1 ist als Analogeingang definiert. Der Startwert ist hier auf 1kW weil das nur ein Testaufbau
                  ist und nicht an eine WB angeschlossen wird.
                  Im Beispiel (Simulation) lädt die WB mit 1.0kW bei einer Freigabe von 2.0kW im ersten Zyklus.
                  Danach wir eben nach jedem Zyklus der verbleibende Überschuss (1kW) dazu addiert.
                  Die Werte sind dabei egal, das Verhalten ist immer gleich egal was der Verbraucher zurückmeldet.
                  Das passiert eben immer dann wenn der Verbraucher weniger bezieht als freigegeben ist.

                  Klicke auf die Grafik für eine vergrößerte Ansicht

Name: image.png
Ansichten: 432
Größe: 6,5 KB
ID: 460100

                  Kommentar

                  • Grestorn
                    LoxBus Spammer
                    • 11.07.2022
                    • 463

                    #10
                    Zitat von SPS-Guru
                    Wenn deine Frage an mich gerichtet war 😊
                    Die Werte sind dabei egal, das Verhalten ist immer gleich egal was der Verbraucher zurückmeldet.
                    Das passiert eben immer dann wenn der Verbraucher weniger bezieht als freigegeben ist.
                    Die beiden Sätze widersprechen sich doch? Wenn der Verbraucher weniger bezieht als freigegeben, dann muss er das auch korrekt zurückmelden. Tut er das nicht, muss der EM ja davon ausgehen, dass der Differenzbetrag auf einmal woanders herkommt und mehr Überschuss erzeugt.

                    Wie verändern sich denn Gpwr, Ppwr und Spwr? Wenn nicht alles abgerufen wird, dann müsste sich das in diesen Werten ja auch widerspiegeln, oder?

                    Man muss ja erwarten, dass die gesamtmenge an Energie sich um genau den Betrag verändert, den die WB abruft. Das muss in der Simulation auch berücksichtigt werden.
                    Zuletzt geändert von Grestorn; 22.04.2025, 09:27.

                    Kommentar

                    • SPS-Guru
                      Extension Master
                      • 27.12.2022
                      • 127

                      #11
                      Ich wollte damit sagen das es nicht nur bei den 1kW in meinem Beispiel passiert sondern auch bei anderen Werten.
                      Und der Verbraucher meldet ja im Beispiel den Wert den er abnimmt nämlich 1.0 kW.
                      Hier am Anfang also 2kW Freigabe und 1kW Bezug.

                      Kommentar

                      • Grestorn
                        LoxBus Spammer
                        • 11.07.2022
                        • 463

                        #12
                        Und ändern sich Gpwr, Ppwr und Spwr entsprechend? Wenn nicht, muss der EM ja davon ausgehen, dass auf einmal irendwoher die zusätzliche Energie kommt.

                        Angenommen:

                        GPwr ist 0, PPwr ist 4kW, Spwr ist -4kW, d.h. die Sonne hat 4kW Überschuss die in die Batterie geladen werden. Das SoC Limit ist überschritten.

                        Dann muss er 4kW auf L1 freigeben.

                        Wenn jetzt 2 kW abgenommen werden, muss L1 auf 2kW gehen und Spwr auf -2kW zurückgehen. Passiert das nicht, sind aus Sicht des EM auf einmal 2kW zusätzlich verfügbar, die der EM natürlich sofort draufrechnet.
                        Zuletzt geändert von Grestorn; 22.04.2025, 09:36.

                        Kommentar

                        • SPS-Guru
                          Extension Master
                          • 27.12.2022
                          • 127

                          #13
                          Das passiert alles wie du es beschrieben hast.
                          Auf meinen Bildern im Post #7 sieht man folgendes:

                          1.) Spwr = -2kW, L1 = 0 --> Em gibt 2kW frei
                          2.) Spwr geht auf -1kW zurück, L1 = 1kW --> EM gibt neu 3kW frei
                          3.) Spwr bleibt bei -1kW, L1 = 1kW --> EM gibt neu 4kW frei

                          usw. bis 11kW erreicht sind.

                          Kommentar

                          • Grestorn
                            LoxBus Spammer
                            • 11.07.2022
                            • 463

                            #14
                            Zitat von SPS-Guru
                            Das passiert alles wie du es beschrieben hast.
                            Auf meinen Bildern im Post #7 sieht man folgendes:

                            1.) Spwr = -2kW, L1 = 0 --> Em gibt 2kW frei
                            2.) Spwr geht auf -1kW zurück, L1 = 1kW --> EM gibt neu 3kW frei
                            3.) Spwr bleibt bei -1kW, L1 = 1kW --> EM gibt neu 4kW frei

                            usw. bis 11kW erreicht sind.
                            Der EM bildet die Summe aus GPwr, PPwr, SPwr und allen L-Eingängen um zu ermitteln, wie viel Energie im System ist. Und bei mir macht er das auch korrekt.

                            Kannst Du mal einen Live-View machen, erst mal mit allem auf 0. Dann einen neuen mit SPwr auf -2kW, nach der Neuberechnung. Und dann nach jeder weiteren Neuberechnung.

                            Der L1 Ausgang darf sich ruhig erhöhen, es ist ja nur die Energie die genommen werden DARF, nicht die tatsächliche Energie die genommen WIRD.

                            Wenn die Energie nicht abgenommen wird, erhöht der EM die Leistung langsam bis zum eingestellten Maximum., und das ist auch ok so. Es könnte ja sein, dass die Energie überhaupt erst abgenommen werden kann, wenn ein gewisser Minimalwert überschritten wird (Phasenumschaltung z.B.). Wenn sie bei mir nicht abgenommen wird (z.B. weil das Auto schon voll geladen ist), dann geht er auch bei mir in Schritten hoch bis zum eingestellten Maximum.

                            Andere L-Ausgänge gehen dann ebenfalls parallel hoch. Es könnte ja sein, dass ein anderes Gerät vom Überschuss, der immer noch im System ist, profitieren kann.

                            Klar kann die Energie die als Summe an aller L-Ausgängen angeboten wird, nie gleichzeitig erfüllt werden, aber das ist auch nicht der Sinn. Sonst würde ein L3 Ausgang ja nie drankommen, wenn L1 und L2 nichts ziehen und der Überschuss nicht für alle Geräte zugleich reichen würden. Es ist ein Angebot, dass jederzeit auch wieder nach unten korrigiert werden kann.

                            Wichtig ist, dass er den Wert wieder nach unten korrigiert, wenn die Leistung tatsächlich om Anspruch genommen wird. Es ist ein Regelkreis. Und wie gesagt, bei mir funktioniert das super.

                            Kommentar

                            • SPS-Guru
                              Extension Master
                              • 27.12.2022
                              • 127

                              #15
                              Das bringt nichts wenn ich zum x-ten mal einen Live-View mache.
                              Ob das nun mit 1, 2 oder 4 kW Überschuss gemacht wird ist egal da kommt immer der selbe Mist raus.
                              Fakt ist das der EM da Mist baut wenn die Leistung welche er freigibt nicht abgenommen wird.
                              Wenn man den aktuellen Wert an L1 bringt dann sollte der EM das auch mitrechnen sonst bringt es ja nichts.
                              Also alles beim Alten, hatte gehofft das es nach deiner Aussage in #4 bei dir anders ist.

                              Danke für deinen Input und deine Zeit.

                              Kommentar

                              Lädt...