Zeigt her eure Grafana Dashboards

Einklappen
X
 
  • Zeit
  • Anzeigen
Alles löschen
neue Beiträge
  • HRA
    Lox Guru
    • 27.08.2015
    • 1037

    #31
    RiverRaid
    da fallen mir spontan gleich 2 Sachen ein
    1. in einem Dashboard mehrere Anzeigen mit verschiedenen Zeitintervallen, bei mir ist immer die Auswahl ob 24h etc. gültig für alles auf der Seite
    2. Ein Diagramm mit unterschiedlichen Diagrammsystemen (z.B. Balken + Graph)
    Gruß HRA

    ### MS Gen2 + Gen1, MultiExt, Ext, AirExt, DMXExt; DMX4ALL ###
    ### EnOcean, KNX, MDT GTII ###

    Kommentar

    • RiverRaid
      LoxBus Spammer
      • 25.08.2015
      • 345

      #32
      HRA

      Bittesehr:
      Klicke auf die Grafik für eine vergrößerte Ansicht

Name: Grafana.png
Ansichten: 2448
Größe: 255,6 KB
ID: 352701

      Solltest Du noch Fragen haben, jederzeit gerne

      Kommentar


      • HRA
        HRA kommentierte
        Kommentar bearbeiten
        Danke
    • HRA
      Lox Guru
      • 27.08.2015
      • 1037

      #33
      meine Grafana-Home-Seite wird auf unterschiedlichen PCs / Tablets auch unterschiedlich angezeigt

      Auf meinem PC, den ich zur Erstellung genutzt habe, wird alles angezeigt.
      Greife ich nun auf den selben link mit einem anderem PC oder Tablet zu, fehlen viele Infos, vorallem auf der Dashbopard-Übersicht-Anzeige
      Kann mir jemand einen Tip dazu geben.
      Gruß HRA

      ### MS Gen2 + Gen1, MultiExt, Ext, AirExt, DMXExt; DMX4ALL ###
      ### EnOcean, KNX, MDT GTII ###

      Kommentar


      • RiverRaid
        RiverRaid kommentierte
        Kommentar bearbeiten
        Bist Du vielleicht am PC in Grafana eingeloggt und auf den anderen Devices nicht?
        (siehst du links unten in Grafana, über dem "?")
    • HRA
      Lox Guru
      • 27.08.2015
      • 1037

      #34
      Kann da leider keinen Unterschied bzgl. eingeloggt usw. sehen

      linkes Bild PC Original 8Erstellungs PC)
      rechtes Bild anderer PC

      Die Dashboard-Anzeige ist auf dem "anderen PC" unterschiedlich

      Klicke auf die Grafik für eine vergrößerte Ansicht

Name: Grafana PC original.jpg
Ansichten: 2731
Größe: 237,0 KB
ID: 354897 Klicke auf die Grafik für eine vergrößerte Ansicht

Name: Grafana PC 2.png
Ansichten: 2502
Größe: 168,9 KB
ID: 354898
      Gruß HRA

      ### MS Gen2 + Gen1, MultiExt, Ext, AirExt, DMXExt; DMX4ALL ###
      ### EnOcean, KNX, MDT GTII ###

      Kommentar

      • maxw
        Lox Guru
        • 25.08.2015
        • 1408

        #35
        Ich glaube da sind nur die Dashbords, die du schon angezeigt hast, unterschiedlich. Wird wohl in 🍪 gespeichert.
        Du kannst alle Dashbords zu Favoriten machen, dann ist es (gleicher User vorausgesetzt) auf allen PCs gleich.

        Kommentar


        • HRA
          HRA kommentierte
          Kommentar bearbeiten
          Ja da hast du recht gehabt, habe alle mit Stern gekennzeichnet und nun weren diese auch angezeigt.
          Musste vorhaer über Suchfunktion alle vorhandenen zusmmensuchen
          Danke
      • HRA
        Lox Guru
        • 27.08.2015
        • 1037

        #36
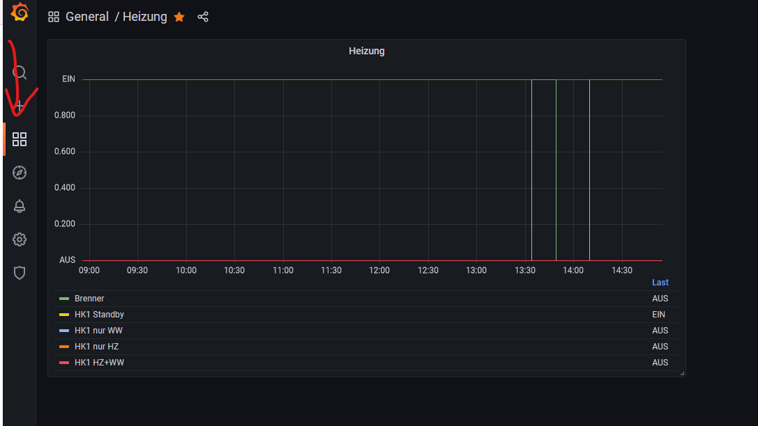
        Habe aber noch Fragen
        1. auf der linken Seite ist eine Schaltfläche (4 Fenster - siehe Bild Pfeil) mit dieser kann man die Home auswählen.
        Allerdings kommt da immer die Grafana-hauptseite und nicht meine eigene Home
        2. Habe ein Dashboard mit nur 0-1-Signale, wie kann ich alle Signale im gleichen Board darstellen und sehe trotzdem alle Linien (Liegen sonst übereinander). Gibt es soetwas wie Y-offset, außerdem sind diese werte nur 0 oder 1 an der Y-Chse werden mir aber auch die Dezimalzahlen zwischendrin angezeigt.
        Klicke auf die Grafik für eine vergrößerte Ansicht

Name: Dashboard 01.png
Ansichten: 1857
Größe: 29,7 KB
ID: 354903
        Gruß HRA

        ### MS Gen2 + Gen1, MultiExt, Ext, AirExt, DMXExt; DMX4ALL ###
        ### EnOcean, KNX, MDT GTII ###

        Kommentar


        • RiverRaid
          RiverRaid kommentierte
          Kommentar bearbeiten
          Zu 1):

          Auf der linken Seite auf das Zahnrad unter der Glocke klicken -> Oben den Reiter "Preferences" auswählen und unter "Home Dashboard" das gewünschte Dashboard auswählen => "Save"

          Zu 2) Im Panel unter Unit "Boolean On / Off" auswählen. Wegen dem Überlagern.. sorry, keine Ahnung

        • HRA
          HRA kommentierte
          Kommentar bearbeiten
          Danke :-)
      • Gargamel
        MS Profi
        • 16.12.2018
        • 768

        #37
        Habe mich heute auch mal wieder mit Grafana beschäftigt. Hier mein Dashboard, recht cool was man da alles machen kann.
        Angehängte Dateien

        Kommentar


        • neu.bau
          neu.bau kommentierte
          Kommentar bearbeiten
          Sieht gut aus! Darf ich fragen, was Mini PV bedeut?

        • Gargamel
          Gargamel kommentierte
          Kommentar bearbeiten
          Das ist eine kleine PV Anlage

        • GünWün
          GünWün kommentierte
          Kommentar bearbeiten
          Hi,
          wie hast du die Spalte mit dem Betrag gemacht?
      • maxw
        Lox Guru
        • 25.08.2015
        • 1408

        #38
        Na dann muss ich auch mal mein PV Dashbaord herzeigen...
        Klicke auf die Grafik für eine vergrößerte Ansicht  Name: image.png Ansichten: 0 Größe: 560,1 KB ID: 363870

        Kommentar


        • Gargamel
          Gargamel kommentierte
          Kommentar bearbeiten
          stoeff99 blöde Frage, wie kann Grafana upgraden?

        • stoeff99
          stoeff99 kommentierte
          Kommentar bearbeiten
          Gargamel, das habe ich mit folgenden Befehlen gemacht:
          sudo apt-get install -y adduser libfontconfig1
          wget https://dl.grafana.com/enterprise/re....2.3_amd64.deb
          sudo dpkg -i grafana-enterprise_9.2.3_amd64.deb
          Achtung: Ich arbeite mit selbständigen VMs und nicht mit der Loxberry App die auch Grafana hat...

        • Gargamel
          Gargamel kommentierte
          Kommentar bearbeiten
          Okay danke
          Dann muss ich mal nachhaken wie man das über den LoxBerry macht.
      • Gargamel
        MS Profi
        • 16.12.2018
        • 768

        #39
        GünWün
        Du musst eine Transformation machen
        Klicke auf die Grafik für eine vergrößerte Ansicht

Name: Grafana4.png
Ansichten: 1539
Größe: 128,0 KB
ID: 363906
        Angehängte Dateien

        Kommentar


        • GünWün
          GünWün kommentierte
          Kommentar bearbeiten
          Cool!!!! Merci, danke and thank you! :-D

        • GünWün
          GünWün kommentierte
          Kommentar bearbeiten
          Wie stellst du den "Tageswert" ein?
      • Gargamel
        MS Profi
        • 16.12.2018
        • 768

        #40
        GünWün
        hier ein Handy Screenshot.
        Angehängte Dateien

        Kommentar

        • GünWün
          LoxBus Spammer
          • 28.04.2016
          • 273

          #41
          Gargamel perfekt.
          Klicke auf die Grafik für eine vergrößerte Ansicht

Name: 2022-11-03 18_14_01-Window.png
Ansichten: 1612
Größe: 21,4 KB
ID: 363921
          Wenn du mir jetzt noch verrätst wie ich die Balken in der Spalte "Wert in W" anzeigen lassen kann....
          Würde ich mich mal um ein "Handbuch" kümmern :-D
          1x MiniServer, 12x Touch Tree, 24x Stellantrieb Tree, 3x Relay Extension, 1x Dimmer Extension, 2x Extension
          1. Test im Haus 21.09.2017, geplanter Einzug 07.10
          Rasperry Pi 3 mit Loxberry für Sonos und Weatherground im Test
          Endlich auch mit Internet :-) - hat ja nur 10 Monate gedauert

          Kommentar


          • Gargamel
            Gargamel kommentierte
            Kommentar bearbeiten
            Versteh nicht ganz was du meinst?
        • GünWün
          LoxBus Spammer
          • 28.04.2016
          • 273

          #42
          Hi Gargamel,

          ich meine die Balken :-D

          Klicke auf die Grafik für eine vergrößerte Ansicht  Name: image.png Ansichten: 0 Größe: 24,0 KB ID: 364075
          Da ist ja der Balken UND der Wert in der Zelle....​
          1x MiniServer, 12x Touch Tree, 24x Stellantrieb Tree, 3x Relay Extension, 1x Dimmer Extension, 2x Extension
          1. Test im Haus 21.09.2017, geplanter Einzug 07.10
          Rasperry Pi 3 mit Loxberry für Sonos und Weatherground im Test
          Endlich auch mit Internet :-) - hat ja nur 10 Monate gedauert

          Kommentar

          • stoeff99
            Extension Master
            • 11.07.2017
            • 151

            #43
            Hier auch mal ein Screenshot von meinem PV Dashboard

            Klicke auf die Grafik für eine vergrößerte Ansicht

Name: 2022-11-07 10_13_16.png
Ansichten: 1372
Größe: 258,8 KB
ID: 364579

            Kommentar


            • stoeff99
              stoeff99 kommentierte
              Kommentar bearbeiten
              Gargamel "Sun and Moon" ist die Data Source und damit habe ich eine neue Query eingefügt. Grafik ist eine "Time Series". In der Query habe ich noch die Lat / Lon Werte für meinen Standort eingetragen. Mehr nicht

            • Gargamel
              Gargamel kommentierte
              Kommentar bearbeiten
              Vielen Dank, funktioniert 👍🏻

            • simon_hh
              simon_hh kommentierte
              Kommentar bearbeiten
              Danke
          • Clubsport
            MS Profi
            • 11.01.2018
            • 607

            #44
            Darf ich da mal eine Frage einstreuen..... Wenn man jetzt den Stromverbrauch von 3 Phasen überwacht, wie würdet ihr das machen - in Loxone addieren lassen oder in Grafana und wenn letzteres..... Wie bekommt man das hin...?! Ich finde keine Addition von bestimmten Fields.....

            Kommentar


            • Gargamel
              Gargamel kommentierte
              Kommentar bearbeiten
              Das kannst du unter „Transformation“ machen. Siehe Post 39
          • stoeff99
            Extension Master
            • 11.07.2017
            • 151

            #45
            Clubsport, mit "Add field from calculation" bei Transform sollte das gehen. Siehe unten ein Beispiel, wo ich "Einspeisen" und "Eigenverbrauch" addiere. Das selbe solltes du mit den drei eigenständigen Phasenmessungen hinkriegen.

            Klicke auf die Grafik für eine vergrößerte Ansicht  Name: 2022-11-07 10_55_51-Greenshot image editor.png Ansichten: 0 Größe: 84,4 KB ID: 364596

            Kommentar

            Lädt...