Zeigt her eure Grafana Dashboards

Einklappen
X
 
  • Zeit
  • Anzeigen
Alles löschen
neue Beiträge
  • Gast

    #16
    Hallo in die Runde,

    das Haus ist frisch bezogen und zwischen den Kabelauslässen hängen bereits die ersten Lampen.
    Zeit, sich neben dem Auspacken der restlichen Umzugskisten auch mit der Loxone zu beschäftigen, die ja nun ein paar Wochen läuft.

    Beim ausgiebigen Loggen sollte es nicht die lokale SD Karte der Lox sein, also extern.
    Das Gros hier scheint sich auf node-red eingeschossen zu haben, also per PULL die Daten von der Loxone holen.
    Ich versuche mich noch an einer PUSH Lösung, in der keine Credentials oder Tokens der Loxone extern liegen und per http duchs lokale Netz wandern.

    Aktuelles Setup:
    • Ein Logger in der Loxone, der per UDP Änderungen an digitalen und analogen Werten in das Syslog eines Raspberry Pi / whatever pusht
      Der Logger lässt sich recht schnell an allen möglichen Komponenten der Loxone aktivieren.
    • Dort läuft (aktuell aller 5 Minuten, geht natürlich auch häufiger) ein python script, welches das Log parst und die neuen Daten in eine PostreSQL Datenbank schiebt.
      Dabei kann man prima die Loxone Daten zentral umformatieren und ggf. Böcke in der Formatierung entfernen (#015 line endings z.B.)
    • Die Grafana Dashboards ziehen sich ihre Daten aus der Postgres DB, alternative Visualisierungs Toosl wie Kibana etc. sind schnelll daneben gesetzt.
    • Aktuell läuft alles auf einem RaspPi 2, das wird sich später sicher ändern.
    Warum PostgreSQL und nicht InfluxDb?
    • Bevorzuge eine flexibler einsetzbare Datenbank und will mich nicht um mehrere Instanzen kümmern .
    • Für die effiziente Speicherung von TimeSeries Daten in SQL habe ich die TimescaleDB Extension aufs postgres aufgesetzt.
    • Solange man nicht die Smart Home Daten einer Kleinstadt detailliert verwalten will, sollte das vollkommen genügen, und man ist SQL und nicht SQl-like unterwegs.
    Fazit nach ca 1 Woche
    • Umgang mit Grafana sehr effizient => sofort vernünftige Dashboards vom SQL, ohne eine Seite Doku gelesen zu haben (habe Grafana vorher nie benutzt)
    • Einziger aktueller Haken ist der Push mit dem Logger:
      • Bei sich selten ändernden Zuständen läuft das noch nicht rund, z.B. bei Heizkreisventilen.
      • Hier passiert es ab und an, dass eine Flanke nicht im Syslog des Pi erscheint, damit sind die entsprechenden Kurven nicht zu gebrauchen.
      • Ursache ist noch nicht klar, Abhilfe wäre durch regelmäßiges Pushen derartiger Zustände realisierbar.
    • Bei sich häufig ändernden Analogwerten ist alles super => an Temperatur- und Feuchtigkeitskurven etc. gibt es nichts auszusetzen.
      Sollte mal eine Wertänderungen nicht den Weg ins log fined, spielt das keine Rolle.
    • Todo: vermutl. PicoC-Modul, das ggf. digitale Werte / Zustände in regelmäßigen Abständen an das externe Syslog sendet, um da ggf. falsche Werte zu aktualisieren

    Kommentar

    • HRA
      Lox Guru
      • 27.08.2015
      • 1037

      #17
      Hallo,
      gibt es hier oder im loxwiki eine Step-by-Step Anleitung für die Erstellung eine Dashboards
      Habe leider immer nur "Halbe Infos" gefunden. Bin absoluter DAU in dieser Beziehung, möchte das aber ein wenig ändern
      Ich habe auf einem Raspi iobroker, influxDB, node-red installiert
      Nur habe ich keine Ahnung wie ich weiter machen muß, was ich da konfigurieren muß um dann die Statistikdaten aus meinem Miniserver zu bekommen.

      Danke schon mal für euer Feedback
      Gruß HRA

      ### MS Gen2 + Gen1, MultiExt, Ext, AirExt, DMXExt; DMX4ALL ###
      ### EnOcean, KNX, MDT GTII ###

      Kommentar

      • HRA
        Lox Guru
        • 27.08.2015
        • 1037

        #18
        Hallo,
        muß nochmals um Hilfe bitten.
        Nachdem ich nun mit langem Probieren eine Grafana-Auswertung über node-red und influxDb aus der Loxone zusammenbekommen habe, benötige ich aber Hilfe bei Grafana.
        Ich habe derzeit 2 Temperaturwerte welche angeziegt werden.
        1. In der Graph-Auswertung erscheinen aber immer nur die Datenpunkte und nicht der grafische Verlauf
        2. Wenn ich gauge als Visualisierung anwähle funktionert dies nicht - als Info am roten Dreieck erscheint dann "e is undefined"
        Klicke auf die Grafik für eine vergrößerte Ansicht

Name: gauge.PNG
Ansichten: 5438
Größe: 85,3 KB
ID: 197278Klicke auf die Grafik für eine vergrößerte Ansicht

Name: Graph.PNG
Ansichten: 4976
Größe: 19,2 KB
ID: 197279
        Gruß HRA

        ### MS Gen2 + Gen1, MultiExt, Ext, AirExt, DMXExt; DMX4ALL ###
        ### EnOcean, KNX, MDT GTII ###

        Kommentar

        • loxvip
          Extension Master
          • 12.07.2016
          • 101

          #19
          Habt ihr mal sowas wie Windwerte visualisiert? Wenn ich da mehr als 3 Monate visualisieren möchte hängt Grafana / influx schon heftig. Hat da jemand einen Tip wie man das entsprechend performant macht? Nutzt ihr die Funktionen in der influxdb zur Zusammenfassung historischer Daten? Das kann schon ziemlich komplex werden...

          Kommentar

          • HRA
            Lox Guru
            • 27.08.2015
            • 1037

            #20
            Hallo,
            ich komme hier einfach nicht weiter und hoffe auf einen Hinweis eurerseits
            ich möchte aus den Wert akt. helligkeit in den influxDb schreiben, nur bekomme ich es nicht hin den Wert zu extrahieren
            Ohne den switch bekomme ich die Errormeldung, daß das Format nicht passt, mit dem switch passiert garnichts
            Klicke auf die Grafik für eine vergrößerte Ansicht

Name: nodered 1.PNG
Ansichten: 4299
Größe: 63,5 KB
ID: 198269Klicke auf die Grafik für eine vergrößerte Ansicht

Name: nodered 2.PNG
Ansichten: 4172
Größe: 18,9 KB
ID: 198270
            Gruß HRA

            ### MS Gen2 + Gen1, MultiExt, Ext, AirExt, DMXExt; DMX4ALL ###
            ### EnOcean, KNX, MDT GTII ###

            Kommentar


            • GünWün
              GünWün kommentierte
              Kommentar bearbeiten
              Hi,
              geht das mit der Function nicht auch so?

              msg.payload = Number(msg.payload);
              return msg;

              Gruß Günter
          • Kuehtaier
            Smart Home'r
            • 21.04.2017
            • 34

            #21
            Ist zwar schon ein wenig älter der Thread, aber hier mein Dashboard ;-)

            Kommentar

            • Lenardo
              MS Profi
              • 25.08.2015
              • 676

              #22
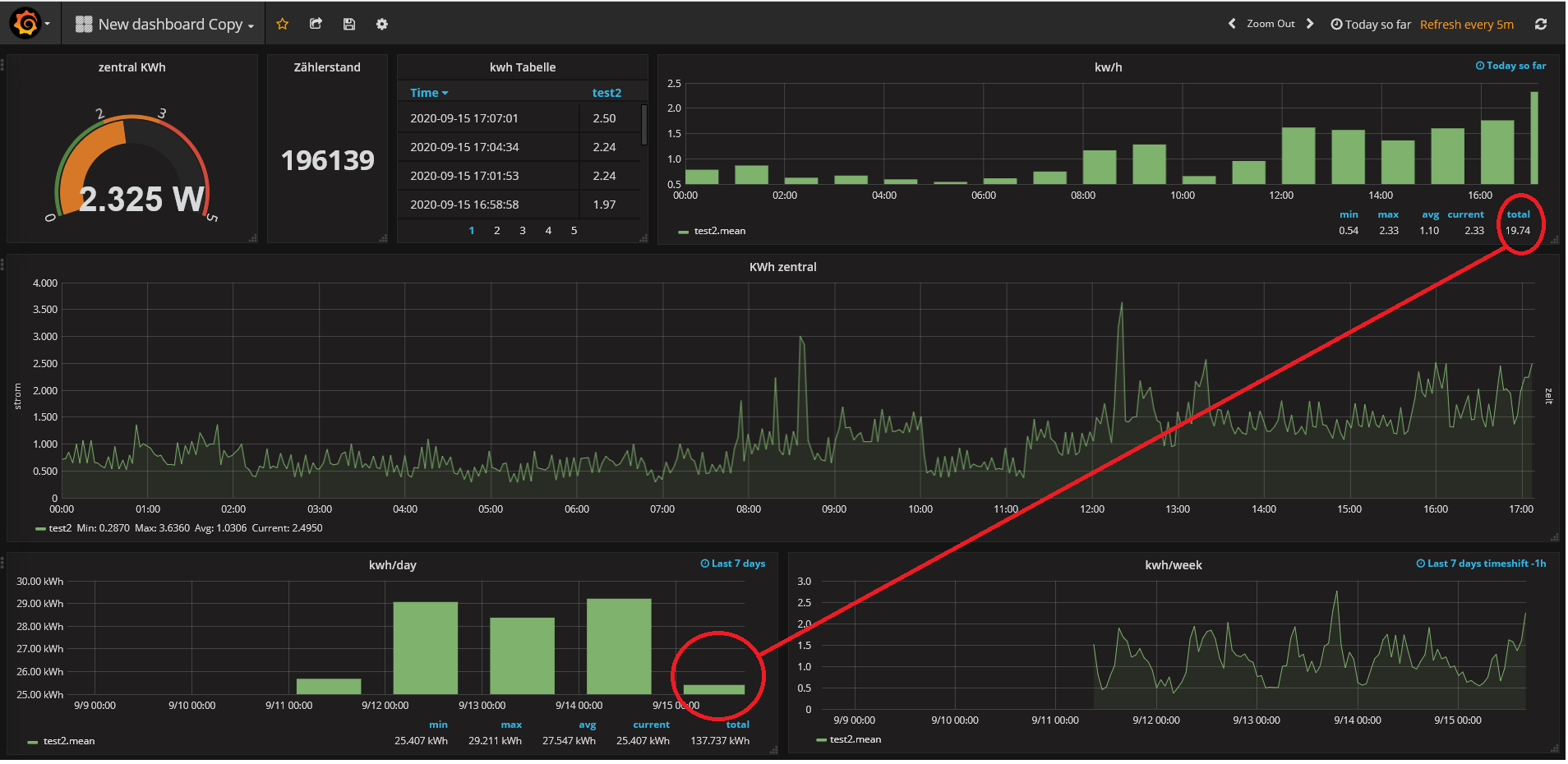
              Ich bräuchte auch mal Hilfe, wahrscheinlich ist es simpel aber ich hab schon alles ausprobiert was ich gefunden habe.

              hab mir ein Dashboard gemacht mit der Energieüberwachung, die Werte von "current" momentanen Bezug und die Werte pro Stunde laufen (auch über jeden Zeitraum abrufbar, Tag/Woche usw)
              aber das sind die Einzelwerte pro stunde und ich hätte jetzt gerne den Wert pro Tag, bzw. pro Monat.
              der Tageswert wird auch unter Total angezeigt, aber ich bekomme den jetzt nicht in ein Balkendiagramm, ich hab unten nur probeweise den Durchschnitt pro stunde * 24 eingefügt, aber das ist wie ein Forecast, nicht der echte wert zum jeweiligen Zeitpunkt.

              den Wert "total" kann ich in einem Graph gar nicht auswählen, nur in der Tabelle,

              jemand eine Ahnung wie ich das machen muss, danke !

              Klicke auf die Grafik für eine vergrößerte Ansicht  Name: grafana.png Ansichten: 0 Größe: 191,4 KB ID: 265649

              Kommentar

              • Lenardo
                MS Profi
                • 25.08.2015
                • 676

                #23
                hab zwar keine Lösung gefunden wie ich aus dem laufenden Verbrauch heraus Statistiken in Grafana nach Tag/Woche/Monat/Jahr visualisieren kann, da aber Loxone diese Daten eh alle liefert kann man diese in Grafana dann visualisieren. Hab alle Statistiken in Loxone abgeschalten, damit geht auch das speichern in der config sehr rasch, und gebe alle relevanten Werte für Statistiken in die Influxdb und dann in Grafana

                Klicke auf die Grafik für eine vergrößerte Ansicht

Name: verbrauch grafana.JPG
Ansichten: 3074
Größe: 112,6 KB
ID: 269710

                Kommentar

                • Angusdol
                  Smart Home'r
                  • 29.02.2016
                  • 32

                  #24
                  Hallo miteinander,

                  ich weiß nicht so recht wie ich weiter machen soll und hab gedacht vielleicht könnt ihr mir helfen.... Dazu hab ich jetzt mal diesen Thread gekapert, weil ich leider nichts vergleichbares gefunden habe...

                  Folgendes Problem:

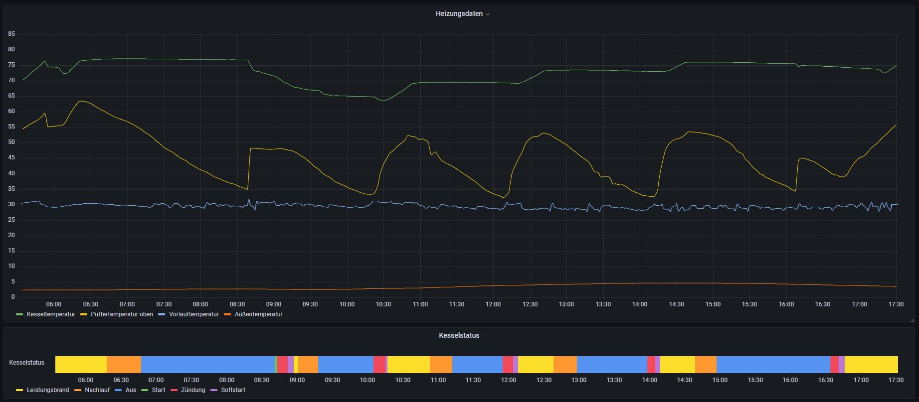
                  Ich hab in Grafana meine Heizung visualisiert und dadurch auch einiges optimieren können. Jetzt würde ich gerne noch weitere Anpassungen machen und dazu ein weiteres Panel erstellen, welches anzeigt, wie lange am Tag ein bestimmter Status der Heizung insgesamt angedauert hat.

                  Ich bekomme den Status der Heizung in folgendem Datenformat:
                  1 = Dauerbetrieb
                  2 = Start
                  3 = Zündung
                  4 = Leistungsbrand
                  5 = Nachlauf etc.

                  Klicke auf die Grafik für eine vergrößerte Ansicht

Name: heizung.JPG
Ansichten: 2168
Größe: 193,7 KB
ID: 326826

                  Also im Grunde will ich ein Balkendiagramm das mir:
                  - den gelben Status summiert in einem Balken anzeigt
                  - den roten Status summiert in einem Balken anzeigt
                  - den blauen Status summiert in einem Balken anzeigt.
                  etc...

                  Ich bin mir sicher Grafana kann das...nur ich kriegs net hin.

                  Vielleicht kann mir ja einer von Euch helfen

                  Gruß

                  Kommentar

                  • Silvio Urban
                    Smart Home'r
                    • 04.01.2017
                    • 41

                    #25
                    Hi,

                    Ich mach sowas mit dem Discrete Plugin.
                    Klicke auf die Grafik für eine vergrößerte Ansicht

Name: 2021-12-20 13_47_03-Window.png
Ansichten: 1896
Größe: 17,2 KB
ID: 329741
                    Das ist aber leider Unsigniert da der Entwickler nicht mehr daran arbeitet. Sieht bei mir z.B. so aus:
                    Klicke auf die Grafik für eine vergrößerte Ansicht

Name: 2021-12-20 13_46_09-Window.png
Ansichten: 1978
Größe: 104,3 KB
ID: 329742
                    Bisheriger Stand des Smart Homes
                    Loxone Hardware: 1xMS,1x1-wireExt, 1xRelaisext., 1xAirExt., 1Ext.
                    Loxberry auf Raspberry Pi 3 für MSBackup, Weather4Loxone.
                    Iobroker, Grafana mit InfluxDB für Statistiken auf Gigabyte Brix für die Anbindung an eine Wolf CGB - 2.

                    Kommentar


                    • Angusdol
                      Angusdol kommentierte
                      Kommentar bearbeiten
                      Vielen Dank! Das schau ich mir mal genauer an!
                  • Michael Sommer
                    Lox Guru
                    • 25.08.2015
                    • 2002

                    #26
                    Hallo Miteinander,
                    ich bin gerade dabei meine Grafana-Bibliothek auzubauen. leider finde ich keine Einstellmöglichkeit die Hintergrundfarbe zu verwändern. Wo stellt man das denn ein?
                    Würde mich Hinweise zum Lösungsweg freuen.
                    Gruß Michael
                    Haustechnik UG: MS2, 7 Extensionen, WAGO 750er I/O-Module, 19"-Notbedienebene, EMA-Anlage
                    ELT-UG: MS1, 5 Extensionen, Notbedienebene, RM+WM-Anlage, Mehrere Shellys,
                    OG: MS1, 8 Extensionen, Notbedienebene, Mehrere Shellys
                    EG: konvent. E-Installation, Autarke EZR-Regelkreise (0-10V) für Stat.-HZG mit Aufschaltung (Schwellwert) des Heizkreises auf den Miniserver UG, Zeitsteuerung EG-Wohnung aus Miniserver UG). Mehrere Shellys
                    LoxBerry-Nutzer: Stats4Lox,
                    Testserver: 2xMS-GEN1

                    Kommentar

                    • darkrain
                      MS Profi
                      • 25.08.2015
                      • 567

                      #27
                      Hallo Michael,

                      Wenn du die Hintergrundfarben vom Dashboard meinst. Links im Menü auf Preferences (Zahnrad) und dann UI Theme.
                      Wenn du die Hintergrundfarben von den Grafen meinst. Panel (Menü Edit) und dann Menüpunkt Colorscheme
                      Wenn due eine spezielle Farbe möchtest, dann must du das Theme anpassen. Guter Einstieg wäre hier https://www.neteye-blog.com/2017/12/...grafana-theme/

                      Kommentar


                      • Michael Sommer
                        Michael Sommer kommentierte
                        Kommentar bearbeiten
                        Danke dafür deine Hilfe zu den Hintergrundfarben.
                        Leider ist der "Einstiegslink" nicht in "Schwäbisch" somit nur mittels Übersetzer halbwegs lesbar.
                        Gruß Michael
                    • RiverRaid
                      LoxBus Spammer
                      • 25.08.2015
                      • 345

                      #28
                      Der Thread ist zwar schon etwas älter, jedoch bin ich mit dem Stats4Lox - Plugin und meinen Dashboards so happy, dass ich es euch zeigen muß
                      => Nochmal ein riesen Danke an die Ersteller dieses Plugins!!

                      Hier meine Dashboards:
                      Klicke auf die Grafik für eine vergrößerte Ansicht

Name: Grafana1.jpg
Ansichten: 2474
Größe: 397,5 KB
ID: 352182 Klicke auf die Grafik für eine vergrößerte Ansicht

Name: Grafana2.jpg
Ansichten: 2673
Größe: 389,2 KB
ID: 352181 Klicke auf die Grafik für eine vergrößerte Ansicht

Name: GrafanaPV1.jpg
Ansichten: 2464
Größe: 709,3 KB
ID: 352183

                      Kommentar


                      • t_heinrich
                        t_heinrich kommentierte
                        Kommentar bearbeiten
                        Wow!! Da kennt sich Einer aus!! :-) Respekt!!

                      • cdrescher
                        cdrescher kommentierte
                        Kommentar bearbeiten
                        Sieht Mega toll aus. Glaube, da sollte ich mich auch mal damit beschäftigen.

                      • HRA
                        HRA kommentierte
                        Kommentar bearbeiten
                        Top,
                        und wenn du jetzt ins Wiki noch ausführlichste Anleitungen einstellst, wie wir als DAUs es nachbauen können, wäre es mehr als perekt :-)
                    • RiverRaid
                      LoxBus Spammer
                      • 25.08.2015
                      • 345

                      #29
                      HRA Was möchtest Du wissen? Ich habe einfach nur herumprobiert und getestet, bis es mir gefallen hat :-) Eigentlich habe ich keinerlei Ahnung von Grafana

                      Kommentar


                      • t_heinrich
                        t_heinrich kommentierte
                        Kommentar bearbeiten
                        Meistens sammelt man ja irgendwelche zeitlichen Verläufe.
                        Dein Ansatz, dass du Grafana als Statusanzeige nutzt finde ich eine smarte Idee.
                    • RiverRaid
                      LoxBus Spammer
                      • 25.08.2015
                      • 345

                      #30
                      t_heinrich Danke Das ist sogar ziemlich einfach zu realisieren (Mit Value Mappings), siehe Screenshot

                      Klicke auf die Grafik für eine vergrößerte Ansicht

Name: GrafanaStatus1.jpg
Ansichten: 1592
Größe: 233,6 KB
ID: 352616

                      Kommentar


                      • t_heinrich
                        t_heinrich kommentierte
                        Kommentar bearbeiten
                        Cool, danke dir, dass schau ich mir mal an; mag jetzt endlich auch mal mehr mit Grafana machen.
                    Lädt...