LoxBerry-Plugin: FOSHKplugin - Wettergateway Froggit DP1500 / Ecowitt GW1000 anbinden

Einklappen
X
 
  • Zeit
  • Anzeigen
Alles löschen
neue Beiträge
  • kudykam
    Dumb Home'r
    • 19.04.2021
    • 22

    #346
    Hallo,
    Das Plugin hat seit einiger Zeit gut funktioniert. Aber jetzt hat es aufgehört zu laufen (Dienst läuft nicht). Nach der Deinstallation und der anschließenden Neuinstallation lief es einige Stunden lang erneut und wurde dann erneut gestoppt. was ist damit?

    Kommentar

    • Christian Fenzl
      Lebende Foren Legende
      • 31.08.2015
      • 11250

      #347
      LoxBerry Selbsttest - Ramdisk voll?
      Hilfe für die Menschen der Ukraine: https://www.loxforum.com/forum/proje...Cr-die-ukraine

      Kommentar

      • kudykam
        Dumb Home'r
        • 19.04.2021
        • 22

        #348
        Ich habe den Speicher von Himbeere auf SSD geändert. Kann dies Auswirkungen haben? Aber andere Plugins funktionieren gut.
        Selbsttest ist ok
        Klicke auf die Grafik für eine vergrößerte Ansicht

Name: 105601.png
Ansichten: 435
Größe: 38,2 KB
ID: 303913
        Zuletzt geändert von kudykam; 07.05.2021, 09:57.

        Kommentar

        • olicat
          MS Profi
          • 25.08.2015
          • 566

          #349
          Moin!

          Das Logfile von FOSHKplugin sollte dazu sachdienliche Hinweise liefern. Wenn der Dienst nicht laeuft, hat FOSHKplugin entweder keinen Zugriff auf erforderliche Dateien (meist ein Rechteproblem durch manuelles Starten via ssh auf der Konsole) oder ein anderes Programm belegt den Eingangs-Port.
          Welche Version von FOSHKplugin setzt Du ein?

          Gruss, Oliver

          Kommentar

          • stefanski
            Extension Master
            • 17.05.2017
            • 193

            #350
            Servus,

            danke erst mal für das tolle Plugin. Ich bin sehr interessiert an dem MQTT teil. Habe die 0.8 installiert. Jedoch scheitere ich an der Config für die MQTT Weiterleitung. In welchem Format müsste ich denn das "Weiterleiten Ziel" angeben, damit ich es dem MQTT Broker auf dem Loxberry zu verfügung stellen kann?

            Viele Grüße

            Kommentar

            • olicat
              MS Profi
              • 25.08.2015
              • 566

              #351
              Moin!

              Die Eingabe im URL-Feld muss mit server@Hierarchieebene erfolgen. Wenn nicht der Standardport genutzt wird, kann auch noch die Portangabe mit Doppelpunkt und Portnummer an den Servernamen angehaengt werden. Ist ein prefix gewuenscht, laesst sich dieser mit %prefix an die Hierarchieebene anhaengen. Im Loxwiki sollte es auch entsprechende Beispiele geben.

              So (aehnlich) sieht es in meinem Config-File aus:
              Code:
              [Forward-30]
              FWD_CMT = MQTT-Forward of metric values to LoxBerry
              FWD_TYPE = MQTTMET
              FWD_STATUS = True
              FWD_SID =                                                                          # Benutzername fuer MQTT
              FWD_PWD =                                                                          # Passwort fuer MQTT
              FWD_INTERVAL =
              FWD_MQTTCYCLE = 2
              FWD_EXEC =
              FWD_IGNORE =
              FWD_URL = 192.168.15.236@OliTest
              Gruss, Oliver
              Zuletzt geändert von olicat; 10.05.2021, 06:19.

              Kommentar

              • hismastersvoice
                Supermoderator
                • 25.08.2015
                • 7598

                #352
                Zitat von stefanski
                Servus,

                danke erst mal für das tolle Plugin. Ich bin sehr interessiert an dem MQTT teil. Habe die 0.8 installiert. Jedoch scheitere ich an der Config für die MQTT Weiterleitung. In welchem Format müsste ich denn das "Weiterleiten Ziel" angeben, damit ich es dem MQTT Broker auf dem Loxberry zu verfügung stellen kann?

                Viele Grüße
                IP des MQTT Broker eintragen als Weiterleitung + Präfix mit dem du im Broker Empfangen willst, bie diesem Beispiel wetter
                Versand MQTT wählen
                Username und Passowort eintragen

                Im MQTT Broker das Präfix zu den Subscriptions hinzufügen.
                Das war es schon.

                Klicke auf die Grafik für eine vergrößerte Ansicht

Name: 10-05-_2021_07-18-59.jpg
Ansichten: 489
Größe: 185,2 KB
ID: 304234
                Kein Support per PN!

                Kommentar


                • hismastersvoice
                  hismastersvoice kommentierte
                  Kommentar bearbeiten
                  Habe gerdade gesehen das in meinem Screenshot der falsche Port steht ist natürlich 1883 nicht 1882
              • olicat
                MS Profi
                • 25.08.2015
                • 566

                #353
                Moin,

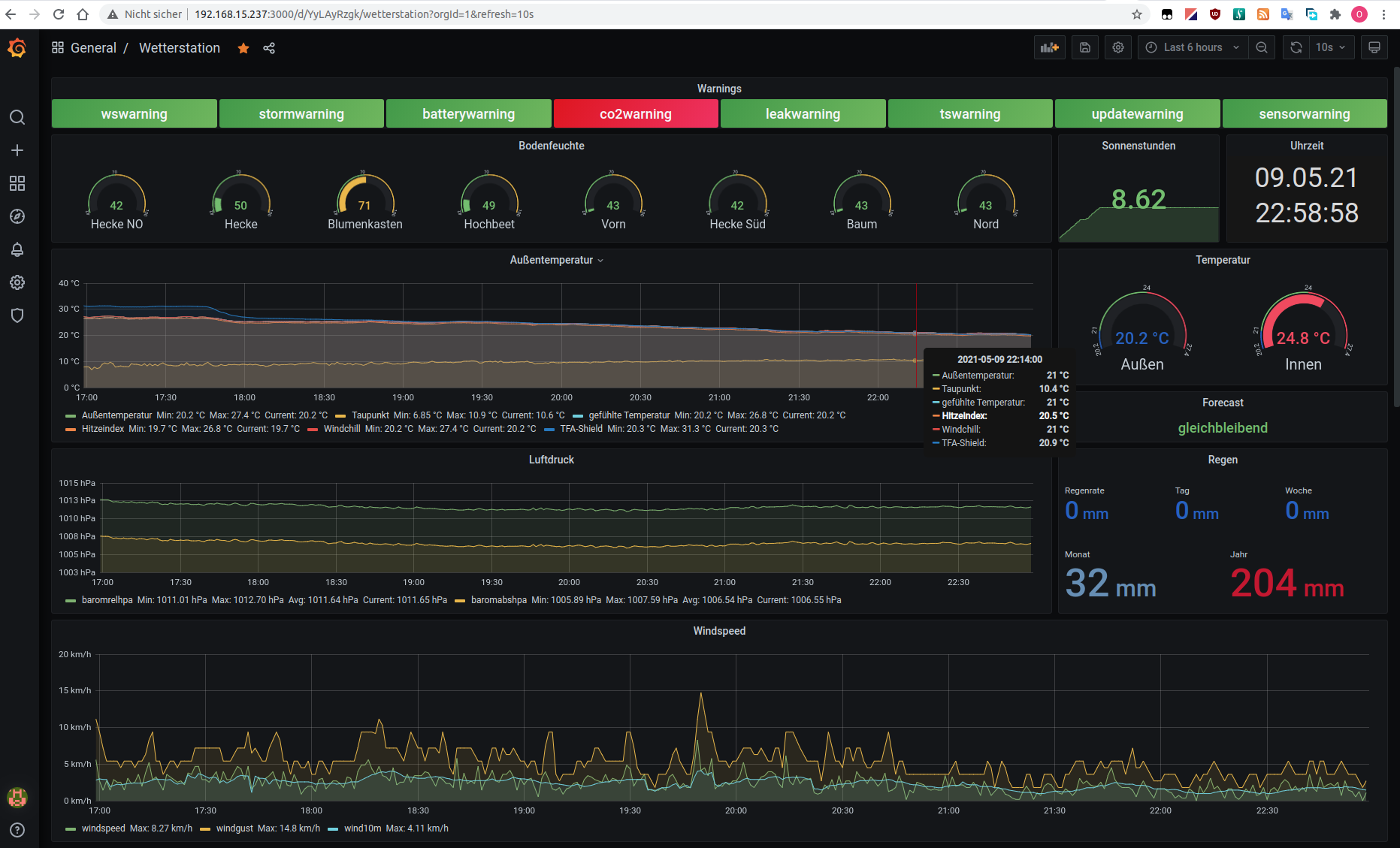
                um mal etwas den Hype um das kommende Stats4lox anzuheizen ...
                ;-)
                Auch FOSHKplugin wird in der kommenden Version die Anbindung an eine InfluxDB und somit die grafische Auswertung ueber Grafana unterstuetzen.
                Dabei koennen Kurven ein- und ausgeblendet und beliebige Werte miteinander verglichen werden.
                Bei mir hier sieht das dann z.B. so aus.

                Die aktuell downloadbare v0.08Beta kann das jedoch noch nicht! Ich teste das hier noch einen Moment.
                Wer nicht warten kann: bitte melden fuer eine Vorab-Version.

                Gruss, Oliver
                Angehängte Dateien

                Kommentar

                • stefanski
                  Extension Master
                  • 17.05.2017
                  • 193

                  #354
                  Servus zusammen,

                  vielen Dank für die schnelle Rückmeldung. Ich hatte es dann nach einigem hin und herprobieren einfach über das Config File gemacht, denn das entsprechende Beispiel ist ja im Wiki vorhanden. Ich konnte jedoch die Info aus dem Configbeispiel nicht in die Eingabemaske im Pluginübersetzen. Könnte auch an der Uhrzeit gelegen haben

                  Ich bin gespannt auf die Umsetzung mit Stats4Lox, ich habe sowas seit einiger Zeit selbst am laufen. Allerdings vermutlich komplizierter als es sein müsste. Ich lasse die Daten von Loxone per Loxberry/MQTT über Nodered in eine Influxdb schreiben und baue mir mit Grafana die entsprechenden Visualisierung.

                  Der Komplizierte Weg liegt allerdings auch darin begründet, dass ich Statistiken teilweise direkt von anderen Systemen in die Influx schreibe (bzw. über Nodered sammle) und nicht alle über Loxone schleife.

                  Von daher, mal sehen was die schlanke Lösung kann

                  Kommentar

                  • hismastersvoice
                    Supermoderator
                    • 25.08.2015
                    • 7598

                    #355
                    olicat
                    Das mit MQTT ist wirklich gut, das einzige was ich mir noch wünschen würde... Untergruppen für Temp., Soil, Rain.... ect
                    Das würde die Arbeit stark vereinfachen wenn man was einrichtet.

                    Aber das wäre jetzt dann die Kirsche auf der Sahne, ansonsten alles Top (obwohl Beta)
                    Kein Support per PN!

                    Kommentar

                    • olicat
                      MS Profi
                      • 25.08.2015
                      • 566

                      #356
                      Hi!

                      das einzige was ich mir noch wünschen würde...
                      Die Sahne kann ich dabei leider nicht liefern.
                      Das Problem ist, das verschiedene Nutzer unterschiedliche Ansichten ueber die Struktur haetten. Manche wuerden es lieber flat halten. Andere in Untergruppen sortieren.
                      Manche trennen die Untergruppen nach Innenraeumen, andere nach nur nach innen/aussen. Oder eben nach Typ wie Temperatur/Bodenfeuchte, Regen. Oder nach Sensortyp.
                      Und die Namen dieser Untergruppen sind dann aber auch noch nutzerspezifisch und multilingual!
                      Dann gibt es noch so knifflige Dinge wie den Temperatursensor des WH45. Sollte der unter Temperatur oder Innen oder Raum oder Sensor zugeordnet werden?

                      Natuerlich koennte man das jetzt ueber eine Tabelle vom Nutzer konfigurieren lassen. Das waere aber ein nicht unerheblicher Aufwand. Sowohl fuer ihn als auch fuer mich.
                      Und alle Nutzer, die mit MQTT vielleicht nicht viel am Hut haben, wuerden durch die weiteren Konfigurationsoptionen eher abgeschreckt.
                      Ich denke, die paar Werte kann man noch recht gut - auch dank der Namensgebung der Topics - flat verwalten.

                      ansonsten alles Top (obwohl Beta)
                      Danke!

                      BTW:
                      Mit der Script-Funktion solltest Du eigentlich auch in der Lage sein, die Hierarchie nach Deinen Wuenschen anzupassen.
                      Die Ausgabedaten eines jeden Forwards werden VOR der eigentlichen Ausgabe zum konfigurierten Ziel nochmal an ein konfigurierbares Script (FWD_EXEC) durchgereicht, dessen Ausgabe von FOSHKplugin dann tatsaechlich verschickt wird.
                      Ein kleines bash-Script mit sed sollte das moeglich machen.

                      Gruss, Oliver

                      Kommentar

                      • olicat
                        MS Profi
                        • 25.08.2015
                        • 566

                        #357
                        Hallo!

                        Es steht eine neue oeffentliche Beta von FOSHKplugin v0.08 bereit.
                        Neben kleineren Aenderungen habe ich nun auch die native Unterstuetzung von InfluxDB integriert.
                        InfluxDB ist ein Datenbanksystem, auf das Daten-Visualisierer wie Grafana oder Chrograf zugreifen und huesche Kurven zaubern.
                        Dabei kann man dann ganz wunderbar die verschiedenen Werte grafisch miteinander vergleichen.
                        Hier ein Beispiel eines Grafana-Dashboards mit ein paar Daten meines DP1500.

                        Ueber Rueckmeldungen zur Beta freue ich mich.

                        Gruss, Oliver

                        Kommentar


                        • stefanski
                          stefanski kommentierte
                          Kommentar bearbeiten
                          Der DL Link führt leider ins Leere...

                        • olicat
                          olicat kommentierte
                          Kommentar bearbeiten
                          link fixed - sorry!
                      • stefanski
                        Extension Master
                        • 17.05.2017
                        • 193

                        #358
                        Vielen Dank jetzt geht der Link. Allerdings stellt sich die Frage wie der push in die InfluxDB konfiguriert werden muss. Auf der Wiki Seite habe ich dazu nichts gefunden. Ich löse aktuell den Import in Influx Über Foshk --> MQTT --> Nodered --> Influxdb. Wenn es da eine Abkürzung gibt bin ich sehr interessiert

                        Klicke auf die Grafik für eine vergrößerte Ansicht

Name: image_35534.jpg
Ansichten: 536
Größe: 98,0 KB
ID: 304668

                        In welchem Format muss denn die Verbindung zu Influx eingetragen werden?

                        Bei Ziel vermutlich http://iport der Influx

                        Dann wirds aber schon dünn. Wo gibt man an in welche DB es geschrieben werden soll? Welche Auth wird unterstützt? In Influx 2.x wird auf Token Auth als Standard gesetzt, wo wird dieser eingetragen ?

                        Vielen Dank schonmal für die Unterstützung

                        Kommentar

                        • olicat
                          MS Profi
                          • 25.08.2015
                          • 566

                          #359
                          Guten Morgen!

                          Da habe ich offenbar noch ein Doku-Loch.
                          Sorry!
                          Der Name der DB wird tatsächlich auch in der FWD_URL Zeile angegeben:

                          FWD_URL = http://ipaddressort@dbname

                          Die Authentifizierung erfolgt über FWD_SID = username und FWD_PWD = password. Auf der Weboberfläche sind dies die Felder Station-ID und Passwort.

                          SSL sollte mit https statt http in der FWD_URL-Zeile möglich sein. Das habe ich bisher aber nicht getestet.

                          Meine Tests hier fanden auf einem Raspi statt - somit habe ich keinerlei Erfahrungen mit InfluxDB 2.
                          Token-Auth wird aktuell also nicht unterstützt.

                          Gruß, Oliver
                          Zuletzt geändert von olicat; 13.05.2021, 08:58.

                          Kommentar


                          • stefanski
                            stefanski kommentierte
                            Kommentar bearbeiten
                            vielen Dank, das werde ich in Kürze ausprobieren. Ich habe die letzten Tage meine ganzen Systeme auf die aktuellen Versionen hochgezogen, Influx, Grafana, Nodered,..da hat erst mal gar nix mehr zusammen funktioniert. Influx 2 ist auch abwärtskompatibel. Aber durch ein neues Datenbankformat in der v2 muss man die v1 Kompatibilität für jede db einzeln in der CLI anlagen, etwas fummelig. aber ich werde berichten

                          • olicat
                            olicat kommentierte
                            Kommentar bearbeiten
                            Da bin ich sehr gespannt. An den Abläufen innerhalb von FOSHKplugin wird dann noch zu feilen sein. Aktuell erzeugt es einfach eine DB ohne auth und ohne Versionsangabe. Für InfluxDB 2 erwarte ich da noch etwas Nacharbeit.
                            Aber dazu ist ja der Beta-Test da.
                        • olicat
                          MS Profi
                          • 25.08.2015
                          • 566

                          #360
                          Moin!

                          Von FOSHKplugin gibt es eine neue oeffentliche Beta der v0.08.
                          Changelog siehe WIKI.

                          Fuer Erfahrungsberichte, Problemmeldungen, Wuensche, Hinweise und weitergehende Erklaerungen stehe ich bereit.

                          Schoenes Wochenende!

                          Oliver

                          Kommentar

                          Lädt...